Hauptinhalt überspringen
Navigation überspringen
Footer überspringen
DLR Portal
Presse
Barrierefreiheit
de
en
Zentrum für
Leichtbauproduktionstechnologie
Über uns
Über uns
▾
Das Institut
▾
ZLP Augsburg
▾
ZLP Stade
▾
Forschungsgruppen
▾
Forschungsgruppen ZLP Augsburg
▾
Forschungsgruppen ZLP Stade
▾
Standorte & Anreise
▾
Anfahrt ZLP Augsburg
▾
Anfahrt ZLP Stade
Forschung & Transfer
Forschung & Transfer
▾
Themen
▾
Forschungsthemen ZLP Augsburg
▾
Forschungsthemen ZLP Stade
▾
Projekte
▾
Projekte ZLP Augsburg
▾
Projekte ZLP Stade
▾
Kooperationsmöglichkeiten
▾
Forschungsinfrastruktur
▾
Forschungsinfrastruktur ZLP Augsburg
▾
Forschungsinfrastruktur ZLP Stade
Aktuelles
Aktuelles
▾
Nachrichten
▾
Veranstaltungen
▾
Veranstaltungen ZLP Augsburg
▾
Veranstaltungen ZLP Stade
▾
Pressespiegel
▾
Pressespiegel ZLP Augsburg
▾
Pressespiegel ZLP Stade
Medien
Medien
▾
Publikationen
▾
Videos
▾
Videos ZLP Augsburg
▾
Videos ZLP Stade
▾
Bilder
▾
Bilder ZLP Stade
Karriere & Nachwuchs
Karriere & Nachwuchs
▾
Stellenangebote am Institut
▾
Stellenangebote ZLP Augsburg
▾
Stellenangebote ZLP Stade
▾
Informationen für Studierende
▾
Studenten ZLP Augsburg
▾
Studenten ZLP Stade
>
Über uns
>
Forschungsgruppen
>
Forschungsgruppen ZLP Augsburg
>
>
Forschungsgruppe Produktionsintegrierte Qualitätssicherung
>
Prozessdatenerfassung und -überwachung
Startseite
>
Über uns
>
Forschungsgruppen
>
Forschungsgruppen ZLP Augsburg
>
Forschungsgruppe Produktionsintegrierte Qualitätssicherung
>
Prozessdatenerfassung und -überwachung
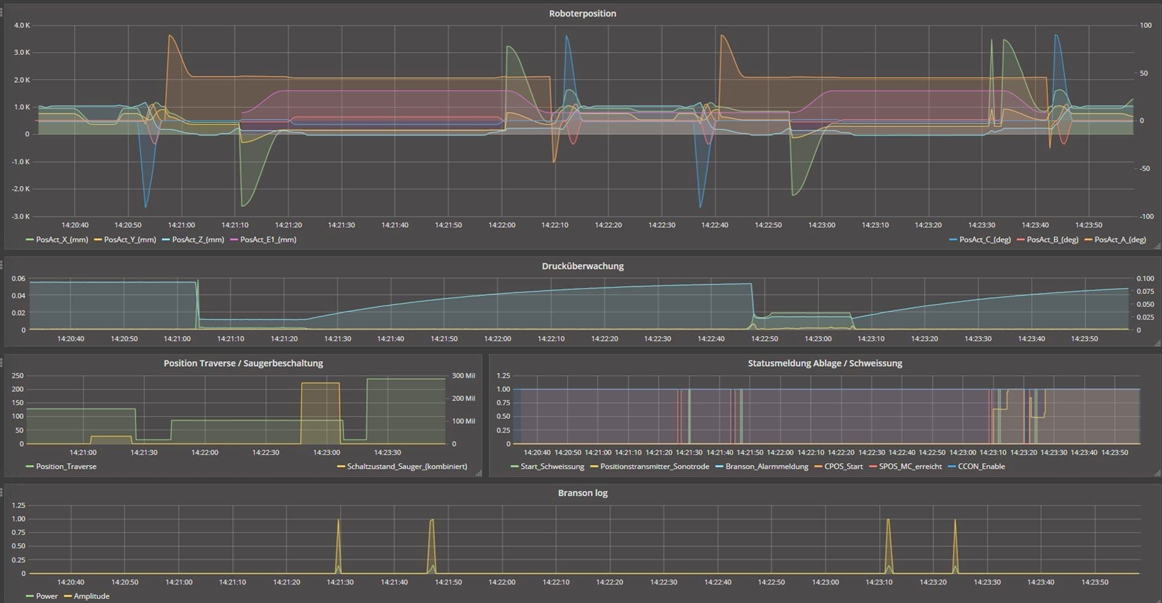
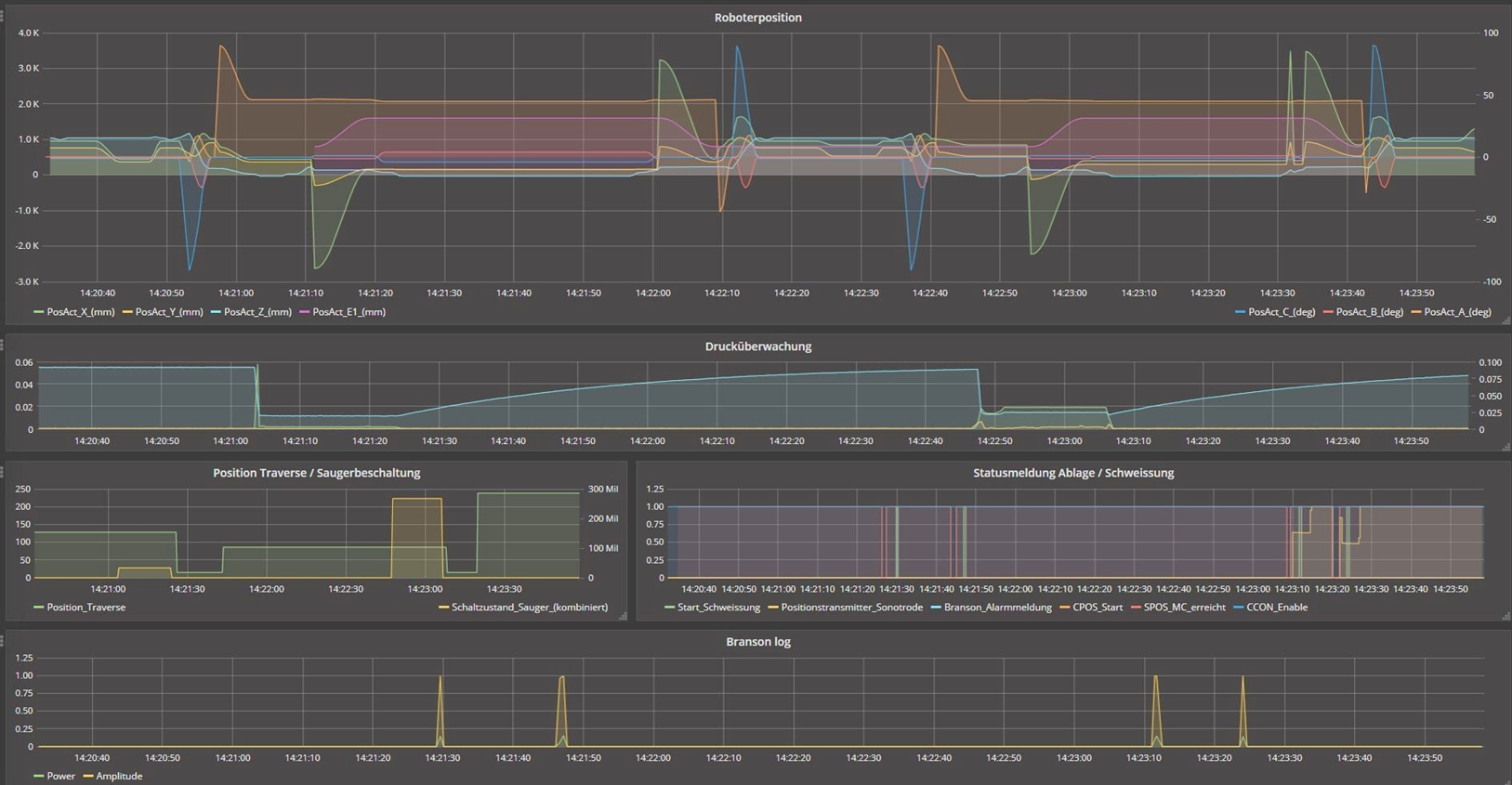
Prozessdatenerfassung und -überwachung
Prozessdatenerfassung und -überwachung
Prozessdatenerfassung und -überwachung
Credit:
DLR